496 字
2 分钟
AList 项目所有权疑似更迭:开源网盘工具引发社区关注
近日,广受欢迎的开源网盘管理工具 AList 疑似发生所有权变更,引发社区广泛讨论和担忧。多个迹象表明项目可能已被转手,用户需警惕潜在风险。
异常迹象汇总
社区成员发现了多项可疑变化:
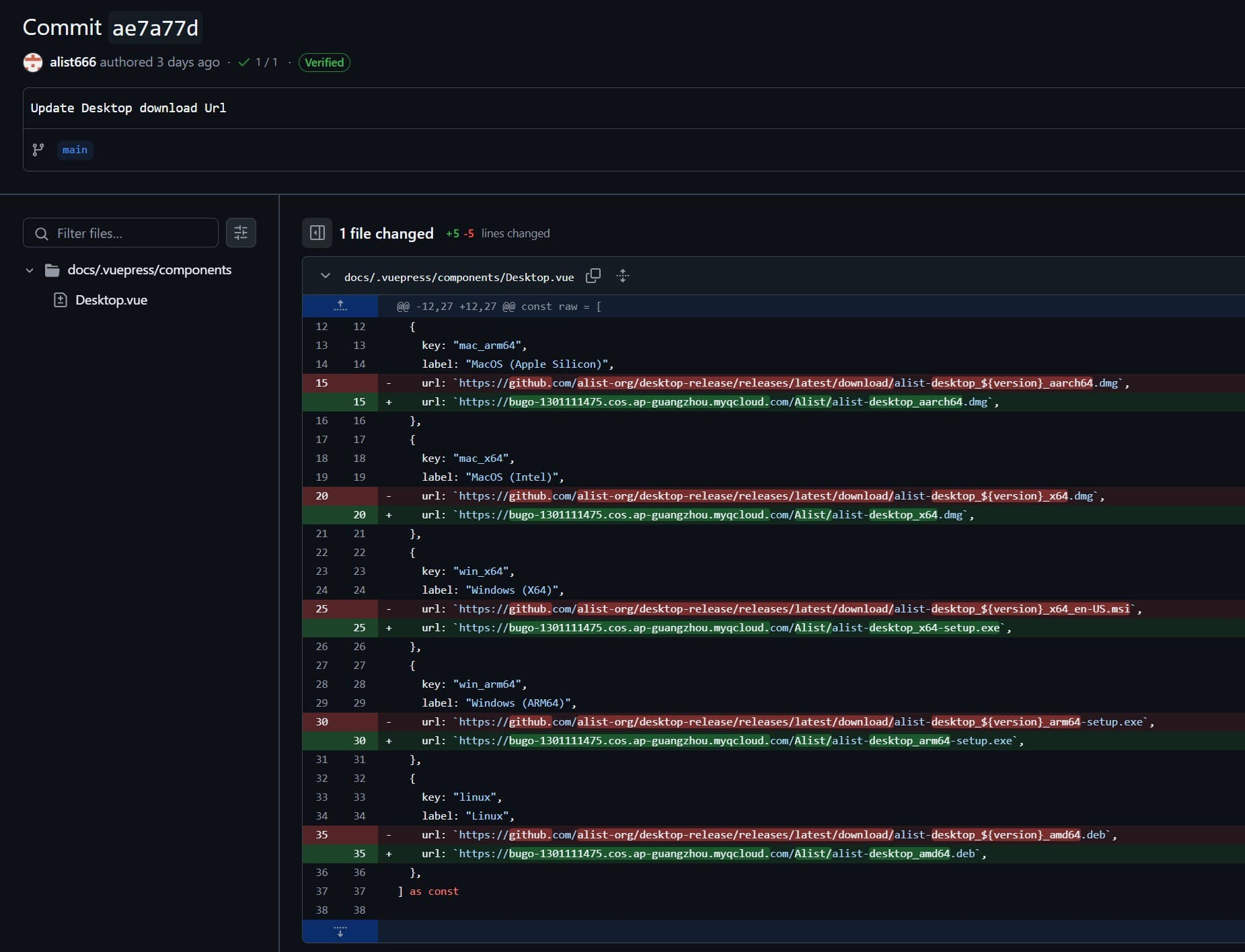
- 官方docs中的下载链接被悄然修改
- 最新版 Docker 镜像内容出现变动
- 开发者难以联系,官方 Telegram 群组管理权变更
- GitHub 仓库有多次可疑修改记录,包含广告相关内容

GitHub 仓库异常活动
GitHub 仓库 (http://github.com/alist-org/alist) 上可见多处可疑变更,部分提交记录明确包含广告相关内容:




Alist 桌面版应用疑似被商业化
除核心项目外,AList 桌面版程序也出现了被打包销售的情况:





社区最新进展
Telegram 群组最新消息显示:
- AList 所有权疑似已经变动,建议用户注意代码安全风险
- 中文docs中新增了微信链接等非技术内容
- 官网与下载地址已被更换
- 新更新的腾讯云 COS 链接因”文件非法”被腾讯云封禁
用户可考虑关注其他类似工具,如开源 CDN 程序 GOedge 等,以防 AList 项目后续发展不确定性。
社区将持续关注此事件进展,建议用户在情况明朗前谨慎使用 AList 最新版本。
Alist新作者最新回应

AList 项目所有权疑似更迭:开源网盘工具引发社区关注
https://971918.xyz/posts/news/alist-suspected-sold/